Grafana Kurulumu ve Veri Kaynağı Olarak Prometheus Entegrasyonu için ilgili dökümanımıza göz atabilirsiniz.
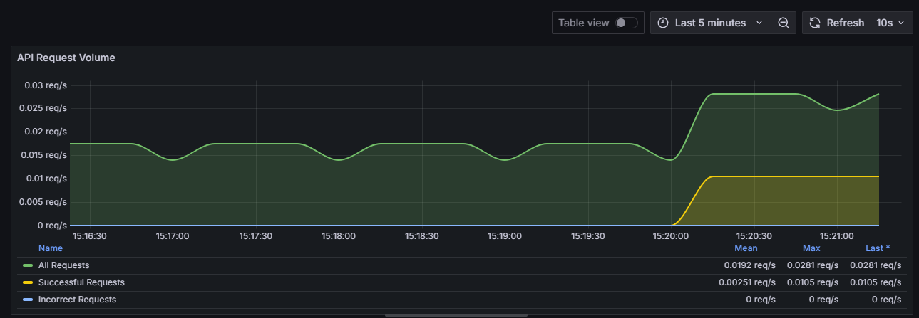
Panel 1: İsteklerin Türüne Göre Toplam API İstek Hacmi
- PromQL Sorguları:
- A: sum(rate(apinizer_api_traffic_total_count_total[5m]))
- B: sum(rate(apinizer_api_traffic_success_count_total[5m]))
- C: sum(rate(apinizer_api_traffic_error_count_total[5m]))
- Görselleştirme: Timeseries

Panel 2: En Yüksek Trafik Hacmine Sahip API'ler
- PromQL Sorguları:
- A: topk(5, sum by (api_name) (increase(apinizer_api_traffic_total_count_tagged_total[100m])))
- Görselleştirme: Bar gauge veya Bar chart

Panel 3: API İşlem Süreleri Detayı:
- PromQL Sorguları:
- A: sum(rate(apinizer_api_traffic_request_pipeline_time_seconds_sum[5m])) / sum(rate(apinizer_api_traffic_request_pipeline_time_seconds_count[5m])) * 1000
- B: sum(rate(apinizer_api_traffic_routing_time_seconds_sum[5m])) / sum(rate(apinizer_api_traffic_routing_time_seconds_count[5m])) * 1000
- C: sum(rate(apinizer_api_traffic_response_pipeline_time_seconds_sum[5m])) / sum(rate(apinizer_api_traffic_response_pipeline_time_seconds_count[5m])) * 1000
- Görselleştirme: Timeseries

Panel 4: Ortalama İstek / Yanıt Boyutu:
- PromQL Sorguları:
- A: sum(rate(apinizer_api_traffic_request_size_bytes_sum[5m])) / sum(rate(apinizer_api_traffic_request_size_bytes_count[5m]))
- B: sum(rate(apinizer_api_traffic_response_size_bytes_sum[5m])) / sum(rate(apinizer_api_traffic_response_size_bytes_count[5m]))
- Görselleştirme: Timeseries

Panel 5: Pod'ların CPU Kullanımı:
- PromQL Sorguları:
- A: sum(system_cpu_usage{pod=~".*"}) by (pod) * 100
- Görselleştirme: Gauge
